Back
QCMS Digital Caliper
Published on Januari 2024
Tools :React JSNest JSPostgreSQL
Introduce
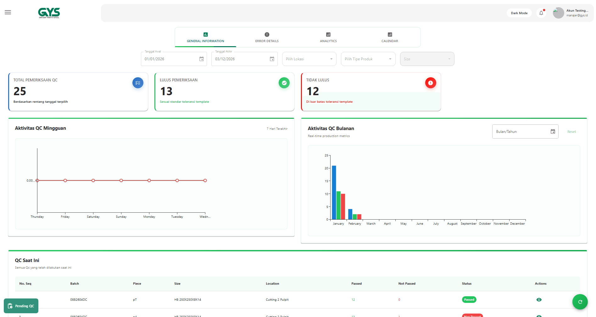
Digital Caliper adalah aplikasi web canggih untuk memantau dan mengelola data Quality Control dimensi baja di PT. Garuda Yamato Steel. Sistem ini mendukung akses berbasis role, dashboard interaktif, manajemen user, manajemen lokasi, serta pengelolaan template QC yang fleksibel. Dengan visualisasi data real-time dan antarmuka responsif, aplikasi ini memudahkan pengambilan keputusan yang cepat, akurat, dan efisien.
Tags
#webapp#qc#dashboard
© 2026 Portfolio Harist Fadlilah

















